Мониторинг Времени Работы
и Страницы Статуса
Легкое и надежное решение для мониторинга.
- Интеграции уведомлений 6
- Универсальные и отслеживаемые страницы статуса
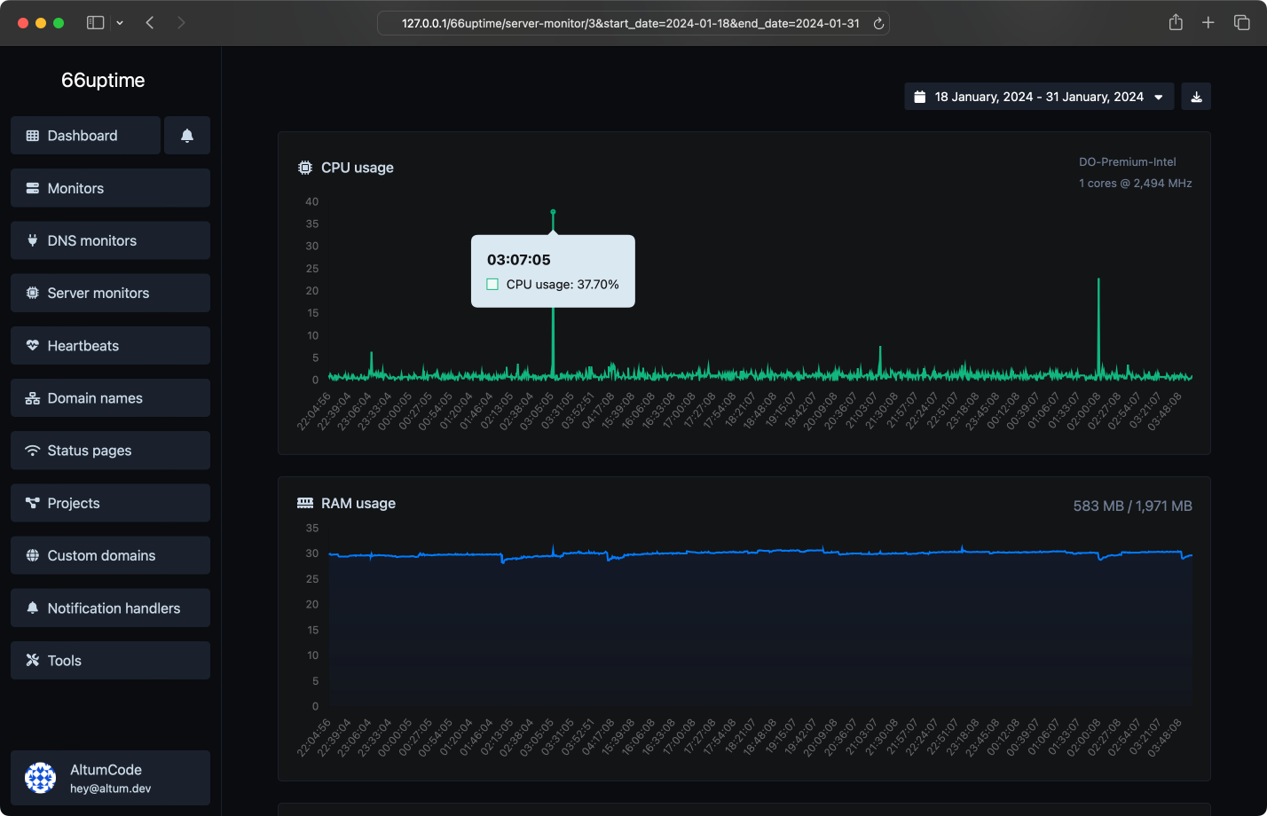
Серверные мониторы
Отслеживайте свои ресурсы на серверах Linux.
Страницы статуса
Отображайте статистику вашего монитора прозрачно и красиво для ваших посетителей.
Инциденты
Получайте уведомления мгновенно, когда проверки не проходят.
13 полезных инструментов
Веб-утилиты. Быстрые, надежные и простые в использовании.
Найдите DNS-за
Получить приблизительные данные IP.
Получить все возможные сведения о сертификате SSL.
Получить всю возможную информацию о доменном имени.
Проверить доступность веб-сайта, сервера или порта.
Получите и проверьте метатеги любого веб-сайта.
Получить веб-хост данного сайта.
Получить все HTTP-заголовки, которые возвращает URL для типичного GET-запроса.
Проверьте, использует ли веб-сайт новый протокол HTTP/2 или нет.
Проверьте, кэширован ли URL в Google или нет.
Проверьте 301 и 302 редиректы для определенного URL. Он проверит до 10 редиректов.
Возьмите IP и попробуйте найти связанный с ним домен/хост.
Проверьте, использует ли веб-сайт алгоритм сжатия Brotli.
Мы также размещаем 1 статусных страниц.
Получайте уведомления с легкостью
Бесчисленные интеграции уведомлений для всех ваших нужд.
Ответы на ваши распространенные вопросы
Начать
Отслеживайте время работы ваших серверов и отображайте их статистику на странице статуса.